Votre site est-il réellement en ligne en ce moment ?
Une panne à 3h du matin, une page blanche après une mise à jour, un bouton qui ne fonctionne plus… Dans bien des cas, ce sont les visiteurs ou les clients qui vous préviennent en premier. Trop tard.
Le monitoring permet justement d’anticiper ces situations. Encore faut-il comprendre ce qu’il surveille réellement… et ce qu’il ne voit pas.
1. Pourquoi surveiller son site ?
Un site web qui tombe en panne ne se résume pas à un simple incident technique. Concrètement, cela peut entraîner :
- une perte de visiteurs ;
- une dégradation de l’image de marque ;
- des ventes bloquées sur un site e‑commerce ;
- ou encore des prospects perdus sans même que vous le sachiez.
Le point le plus problématique, ce n’est pas toujours la panne en elle-même. C’est le délai avant de la découvrir.
Dans la réalité, le scénario est souvent le même : un client appelle, un e‑mail arrive, ou pire… personne ne dit rien pendant plusieurs heures.
➔ Le problème n’est pas que votre site tombe, c’est que vous ne le sachiez pas immédiatement.
Il est important de préciser un point essentiel : même avec un hébergeur fiable comme o2switch, tout ne peut pas être surveillé à votre place.
L’infrastructure (serveurs, réseau, disponibilité globale) est monitorée côté hébergeur.
Mais dès que l’on parle de votre site lui-même (WordPress, thème, extensions, contenu), la responsabilité bascule côté propriétaire.
Quelques exemples concrets :
- une mise à jour d’extension qui casse la page d’accueil ;
- un conflit JavaScript qui rend un bouton inutilisable ;
- une erreur PHP qui affiche une page blanche.
Dans tous ces cas, le serveur fonctionne parfaitement. Mais votre site, lui, est inutilisable. C’est précisément là que le monitoring devient indispensable.
2. Les différents types de monitoring
Quand on parle de monitoring, beaucoup pensent uniquement à une chose : « Est-ce que mon site est en ligne ? ». C’est une vision très partielle. En réalité, il existe plusieurs niveaux de surveillance, complémentaires entre eux.
Le monitoring de disponibilité (uptime)
C’est le plus simple et le plus répandu. Un service va interroger votre site à intervalles réguliers (par exemple toutes les 5 minutes) pour vérifier qu’il répond. Si le site ne répond pas du tout, une alerte est envoyée. C’est une première base indispensable, mais elle a une limite importante :
elle ne vérifie pas le contenu de la page.
Le monitoring HTTP (codes de statut)
On va ici un peu plus loin. Le service vérifie le code de réponse HTTP :
- 200 : la page est accessible ;
- 404 : page introuvable ;
- 500 : erreur serveur.
Cela permet de détecter certaines erreurs plus fines, mais cela reste insuffisant dans de nombreux cas. Prenons un exemple concret : une erreur PHP grave peut vider complètement le contenu d’une page tout en renvoyant un code 200. Le serveur a bien répondu. La page a bien été servie. Mais côté visiteur, il n’y a rien à afficher. C’est précisément ce que le monitoring HTTP ne peut pas détecter et ce qui justifie d’aller plus loin.
Le monitoring par mot-clé (keyword monitoring)
C’est le point clé de l’article. Un site peut parfaitement répondre avec un code 200… tout en étant inutilisable. Exemples très concrets :
- une page blanche après une erreur PHP ;
- un template cassé ;
- un contenu qui ne s’affiche plus.
Dans ces situations, le monitoring classique ne voit rien. Le keyword monitoring change complètement la logique : on ne vérifie plus seulement si la page répond, mais si un élément précis est bien présent dans la page. Par exemple :
- le nom du site ;
- un titre de page ;
- un élément de menu ;
- ou un texte spécifique.
Si ce mot ou cette expression disparaît, une alerte est envoyée.
➔ C’est souvent ce type de monitoring qui permet de détecter les pannes les plus “vicieuses”.
Le monitoring visuel
Dernier type de monitoring, plus récent dans les usages : la surveillance visuelle.
Ici, on ne vérifie plus du texte, mais l’apparence de la page. Le service prend régulièrement une capture de la page et détecte les différences visuelles. Cela permet de couvrir des cas très différents :
- un design cassé après une mise à jour ;
- un élément déplacé ou disparu ;
- une modification de contenu sur une page stratégique.
C’est une approche complémentaire, particulièrement utile pour certaines pages sensibles.
3. UptimeRobot en pratique
Pour mettre en place un monitoring simple et efficace, il existe de nombreux services en ligne. Dans cet article, nous allons nous appuyer sur UptimeRobot, que j’utilise régulièrement. Il a l’avantage d’être simple à prendre en main, avec une version gratuite suffisante pour la plupart des besoins.
L’objectif ici n’est pas de recommander un outil unique, mais de comprendre la logique de mise en place d’un monitoring fiable. UptimeRobot permet notamment de combiner deux types de surveillance :
- un contrôle de disponibilité (uptime) ;
- un contrôle par mot-clé (keyword).

Version gratuite : quelles limites ?
La principale limite de la version gratuite concerne la fréquence de vérification et le nombre de site que l’on peut surveiller. Les contrôles sont effectués toutes les 5 minutes. Cela signifie qu’une panne peut mettre jusqu’à 5 minutes avant d’être détectée.
Dans la majorité des cas, c’est largement suffisant pour un site vitrine, un blog ou même un petit site e‑commerce. Les versions payantes permettent notamment de réduire cet intervalle (1 minute ou moins), ce qui peut être utile pour des sites critiques.
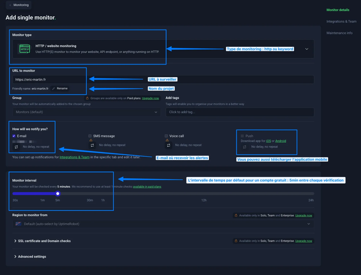
Créer un moniteur de disponibilité
Une fois inscrit sur UptimeRobot, vous pouvez ajouter votre premier moniteur.
- Cliquez sur “Add New Monitor”
- Choisissez le type “HTTP(s)”
- Renseignez l’URL de votre site (par exemple : https://www.votresite.fr)
- Donnez un nom explicite (ex : “Homepage”)
- Laissez l’intervalle de vérification sur 5 minutes (version gratuite)
Vous pouvez ensuite configurer les alertes :
- e‑mail (par défaut) ;
- SMS (selon le plan) ;
- ou via des services tiers (Slack, Discord, webhook…).
Dès que votre site ne répond plus, vous recevez une alerte.

Ajouter un monitoring par mot-clé
C’est ici que l’on va vraiment sécuriser le dispositif. Toujours dans “Add New Monitor” :
- Choisissez “Keyword Monitor”
- Renseignez la même URL
- Indiquez le mot ou l’expression à surveiller
- Choisissez “Start incident when keyword does not exist”
Attention à bien sélectionner “Start incident when keyword does not exist” qui n’est pas le choix par défaut dans le tableau de bord.

UptimeRobot va alors vérifier non seulement que la page répond, mais aussi que le contenu attendu est bien présent.
Si le mot (ou la phrase) disparaît, une alerte est envoyée, même si le site retourne un code 200.

Bien configurer ses alertes
Quelques points importants :
- évitez de multiplier les alertes inutiles (une page suffit pour commencer) ;
- testez vos notifications dès la mise en place ;
- ajoutez un second canal si possible (ex : e‑mail + mobile app).
➔ L’objectif est simple : être prévenu rapidement, sans être noyé sous les notifications.
Utiliser l’application mobile

UptimeRobot propose également une application mobile, gratuite, disponible sur iOS et Android. Elle permet de :
- recevoir des notifications en temps réel ;
- consulter l’état de vos moniteurs ;
- vérifier rapidement si un incident est en cours ou déjà résolu.
➔ C’est particulièrement utile si vous ne consultez pas vos e‑mails en permanence. Dans la pratique, c’est souvent le moyen le plus rapide d’être alerté, notamment en dehors des horaires de travail.
4. Visualping en pratique
Le monitoring ne se limite pas à vérifier si un site est en ligne ou si un mot-clé est présent. Dans certains cas, ce que vous voulez surveiller, ce n’est ni la disponibilité… ni un texte précis.
C’est tout simplement l’apparence de la page.
C’est exactement ce que propose un outil comme Visualping.

Le principe
Visualping fonctionne de manière assez simple :
- il prend régulièrement une capture d’écran d’une page ;
- il compare cette capture avec la précédente ;
- et il vous alerte en cas de différence.
Contrairement au keyword monitoring, ici on ne cherche pas un texte précis.
On surveille un rendu visuel.
➔ Cela permet de détecter des problèmes que les autres types de monitoring ne voient pas.
Cas d’usage concrets
Ce type de monitoring est particulièrement utile dans plusieurs situations.
Surveiller une page après une mise à jour
Après une mise à jour de thème ou d’extension, un site peut sembler fonctionner… tout en ayant un affichage dégradé :
- un bloc mal positionné ;
- un bouton disparu ;
- un problème de responsive ;
- ou un élément cassé visuellement.
Un monitoring visuel permet de détecter ces changements immédiatement.
Surveiller une page stratégique
Certaines pages méritent une attention particulière :
- page d’accueil ;
- page de vente ;
- landing page ;
- page de tarification.
Si un élément disparaît ou change, vous êtes alerté.
Surveiller des pages externes
Visualping peut aussi être utilisé en dehors de votre propre site :
- surveiller une page de prix chez un concurrent ;
- détecter une modification sur une page réglementaire ;
- suivre l’évolution d’un contenu spécifique.
Cela en fait un outil plus large que le simple monitoring technique.
Comment configurer Visualping
Le principe de base est le suivant, cliquer sur le bouton Nouveau Job :
- Renseignez l’URL de la page à surveiller et cliquer sur le bouton Aller ;
- Votre page web s’affiche ;
- Sélectionner le type d’alerte, par exemple Any Important Changes
- Choisissez la fréquence de vérification ;
- (Optionnel) Sélectionnez une zone précise de la page ;
- Configurez les alertes (email notamment).
- (Optionnel) Vous pouvez affiner vos alertes dans l’onglet Calendrier
La possibilité de surveiller une zone spécifique est particulièrement intéressante.
Par exemple, vous pouvez :
- cibler uniquement un bloc de contenu ;
- ignorer le header ou le footer ;
- éviter les zones dynamiques (bannières, sliders…).
➔ Cela permet de limiter les alertes inutiles.

Limites de la version gratuite
Comme souvent, la version gratuite impose certaines limites. Dans le cas de Visualping, cela se traduit notamment par :
- un nombre de pages surveillées limité ;
- une fréquence de vérification réduite ;
- des fonctionnalités avancées réservées aux offres payantes.
Pour un usage simple, cela reste suffisant.
➔ Surveiller une seule page clé (comme la page d’accueil ou une page de vente) permet déjà de détecter la majorité des problèmes visibles. Pour des besoins plus avancés (plusieurs pages, fréquence plus élevée, suivi professionnel), les offres payantes peuvent devenir pertinentes.
5. Bonnes pratiques pour un monitoring efficace
Mettre en place un monitoring, c’est une excellente première étape. Mais pour qu’il soit réellement utile, quelques bonnes pratiques font toute la différence.
Tester ses alertes
Un monitoring non testé… est un monitoring en lequel on ne peut pas avoir confiance. Prenez le temps de vérifier que tout fonctionne :
- désactivez temporairement votre site (ou utilisez une URL volontairement incorrecte) ;
- simulez la disparition d’un mot-clé ;
- vérifiez que vous recevez bien les notifications.
➔ L’objectif est simple : être sûr que le jour où un problème survient, vous serez prévenu.
Commencer simple : une page bien choisie
Dans la majorité des cas, il n’est pas nécessaire de surveiller tout un site. Une seule page suffit pour démarrer, à condition de bien la choisir :
- la page d’accueil ;
- avec un monitoring uptime + keyword.
➔ Cette configuration permet déjà de détecter la grande majorité des problèmes.
Ajouter des pages si nécessaire
Selon le type de site, il peut être pertinent d’aller un peu plus loin. Par exemple :
- site e‑commerce → une page produit ou une étape du tunnel de commande ;
- site avec génération de leads → la page contact ;
- site stratégique → une landing page importante.
➔ L’objectif est de couvrir les points critiques, pas d’être exhaustif.
Multiplier les canaux d’alerte
Recevoir une alerte… encore faut-il la voir. Quelques bonnes pratiques :
- conserver l’e‑mail comme base ;
- ajouter une notification mobile si possible ;
- utiliser un canal secondaire (Slack, webhook…).
➔ Cela limite le risque de passer à côté d’un problème important.
Gérer les faux positifs
Un monitoring n’est jamais parfait. Il peut arriver de recevoir une alerte… puis de constater que tout fonctionne correctement au moment où vous vérifiez. Ces faux positifs peuvent avoir plusieurs causes :
- une coupure réseau temporaire entre le service de monitoring et votre serveur ;
- un temps de réponse un peu long ;
- un blocage ponctuel (pare-feu, protection anti-bot) ;
- ou une surcharge passagère.
➔ Dans la pratique, il arrive de recevoir une alerte, de vérifier… et de voir que tout fonctionne. C’est normal. L’important n’est pas d’avoir zéro alerte, mais d’être alerté quand un vrai problème survient.
Comment les limiter ?
- éviter des intervalles trop agressifs ;
- privilégier un monitoring combiné (uptime + keyword) ;
- croiser avec un second outil si le site est critique.
Conclusion
Un site web ne tombe jamais au bon moment. La vraie question n’est pas de savoir si un problème va arriver… mais quand vous allez le découvrir.
Dans la pratique, un monitoring bien configuré change vraiment la donne : au lieu d’apprendre la panne par un client agacé ou un e‑mail reçu des heures plus tard, vous êtes le premier informé. Vous pouvez agir avant que l’impact ne devienne visible.
Commencer simplement : une page d’accueil, un uptime monitor, un keyword monitor suffit déjà à couvrir l’essentiel. Le reste vient avec le temps, selon les besoins réels de chaque site.
➔ un monitoring fiable, c’est souvent quelques e‑mails de plus… mais beaucoup moins de mauvaises surprises.
















